Global Dashboard
The Global Dashboard provides a comprehensive overview of all projects in Software Risk Manager, displaying a set of aggregated analytic and trend data which are automatically updated as you use the system.

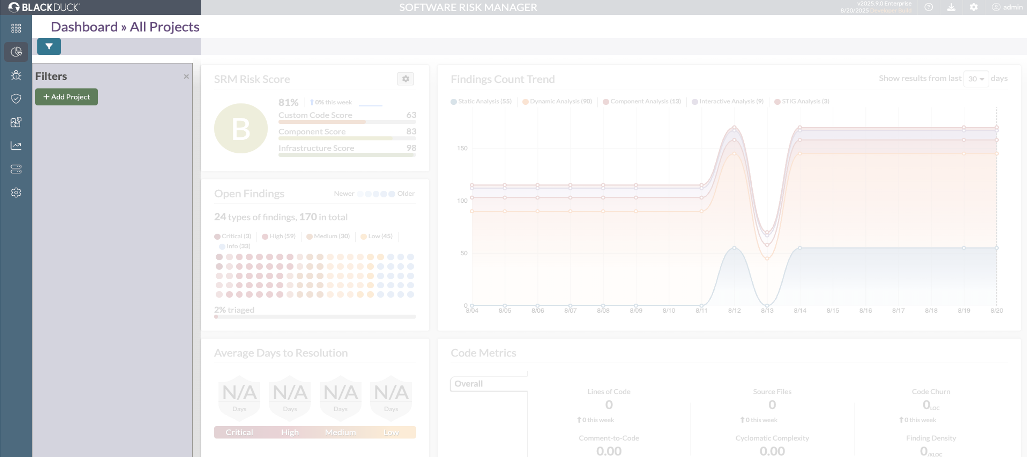
You can access the Global Dashboard from the main navigation menu. The dashboard offers a centralized view of your organization's software risk landscape, with powerful filtering capabilities to help you focus on specific subsets of projects.
When viewing the Global Dashboard, you will have the option to include data from multiple projects and branches by using the filtering feature. To do this, use the filter panel on the side of the dashboard.
Dashboard Filter
The Global Dashboard includes a powerful filtering mechanism to help you focus on specific projects with their branches.
Filter Toggle
A toggle filter button is located on the left side of the dashboard. When clicked, it opens a filter panel that allows you to customize your dashboard view.

Adding and Removing Filters
In the filter panel, you can click on Add Project button. This will allow you to select projects and branches using dropdown options. The dashboard will be updated to reflect your selections based on
- Projects
- Project branches

You can select multiple projects and branches and save it to create a highly specific view of your software risk landscape. The selected filters will be shown in the filter panel.

- To close the filter sidebar, click the X icon next to the filter name in the filter panel.
- To add more filters, click the Add Project button again and select additional projects or branches.
- The filter panel allows you to easily manage your selected filters, including removing any that are no longer needed.
- The filter panel also renders the filters provided in the URL bar directly and dashboard gets filtered based on that (please look at the URL shown).
- A "Reset Filters" button is located on the right side of the Toggle Filter Button. When clicked, It will clear all the filter at a time
- As you add or remove filters, the dashboard visualizations will dynamically update to reflect the selected subset of projects.
The Global Dashboard contents are similar to the Project Dashboard and can be found here: Project Dashboard.
